Cart

Top 10 Benefits of Using Power BI Dashboards for Business

Posted on November 15, 2025

Top 10 Benefits of Using Power BI Dashboards for Business

Contents

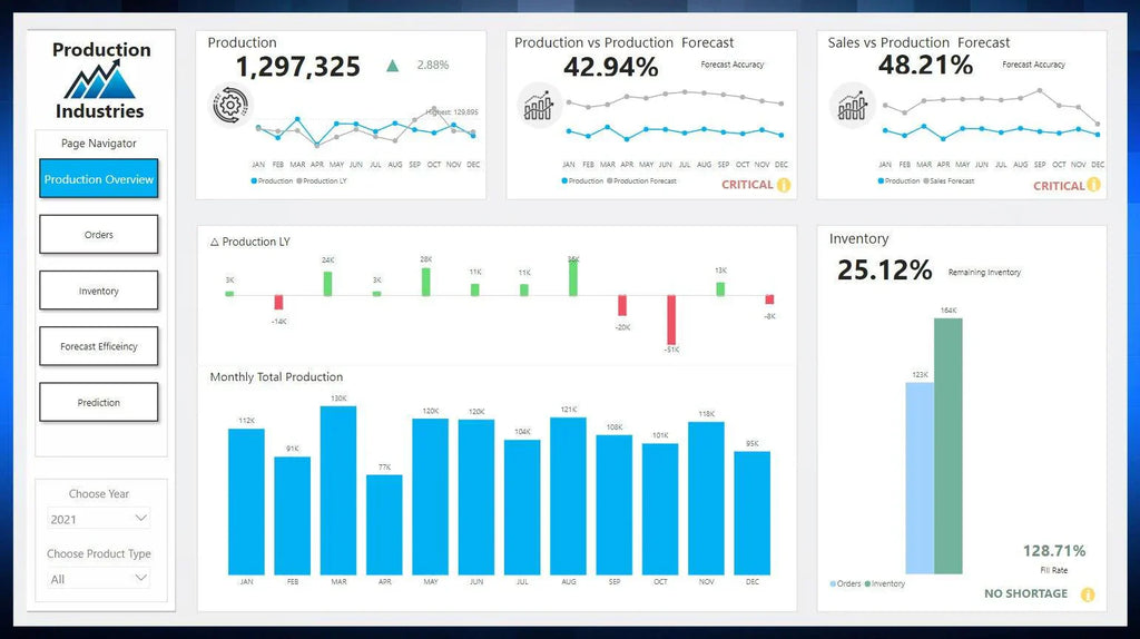
    In today’s data-driven world, businesses generate enormous amounts of information daily from sales and marketing to operations and customer service. Yet one of the biggest challenges is turning scattered data into meaningful insights.

    That’s where Power BI dashboards come in. Designed by Microsoft, Power BI transforms complex data into clear, actionable visuals that empower smarter, faster business decisions.

    At Dataflip, we’ve helped businesses of all sizes harness the power of data visualization through our Power BI dashboard templates, enabling them to save hours of reporting time and make decisions backed by insights.

    Top 10 benefits of using Power BI dashboards

    Let’s explore the top 10 benefits of using Power BI dashboards and how they can transform your business operations.

    1. Turns Complex Data into Clear Visuals

    Many teams spend hours navigating messy spreadsheets and disconnected reports. Power BI solves this by turning raw data into interactive and visually engaging dashboards that are easy to interpret.
    At Dataflip, we design dashboards that simplify complex information, helping your team understand performance at a glance.

    2. Saves Hours with Automated Reporting

    Manual reporting can be tedious and time-consuming. Power BI automates data updates and reporting processes, ensuring you always have the latest insights at your fingertips.
    With Dataflip’s Power BI templates, you can eliminate repetitive manual work and focus on data-driven decision-making.

    3. Real-Time Insights for Faster Decisions

    Traditional reports are often outdated by the time they reach decision-makers. Power BI offers real-time data tracking, so you can act quickly and make confident choices based on accurate, up-to-the-minute information.

    4. Unifies Data from Multiple Sources

    Businesses today rely on numerous tools CRMs, ERPs, spreadsheets, and analytics platforms. Power BI integrates seamlessly with hundreds of data sources, bringing everything together into one unified view.

    Dataflip’s Power BI dashboards help you connect and visualize all your business data in one place.

    5. Improves Team Collaboration

    When different teams use different reports, it leads to confusion and misalignment. Power BI allows everyone to access the same live dashboard, ensuring consistency and transparency across departments.
    At Dataflip, our dashboards are designed for collaboration, making it easy for teams to share insights and stay aligned.

    6. Offers Predictive Insights with AI

    Power BI doesn’t just show you what happened it can help predict what might happen next. With built-in AI and forecasting tools, it allows businesses to anticipate trends, forecast demand, and plan strategies more effectively.
    Dataflip’s Power BI dashboards make predictive analytics accessible and easy to use for any team.

    7. Enhances Operational Efficiency

    Without clear visibility into key metrics, inefficiencies often go unnoticed. Power BI enables you to monitor KPIs in real time, identify areas for improvement, and streamline operations.
    Our customized dashboards at Dataflip empower businesses to make quick, informed decisions that boost productivity.

    8. Customisable for Every Role

    Different teams need different insights. Executives look for big-picture summaries, while analysts dive deep into data. Power BI dashboards are fully customisable by role, allowing everyone to see what matters most to them.
    At Dataflip, we create tailored dashboards that serve each department’s unique needs.

    9. Secure and Scalable

    Data security is a top concern for every business. Power BI offers enterprise-grade security features, including role-based access and encryption. It’s also scalable  growing with your business needs.
    With Dataflip, you can trust that your data is protected while maintaining flexibility as your organization evolves.

    10. Increases Profitability with Data-Driven Decisions

    When businesses rely on guesswork, opportunities are lost. Power BI provides clear visibility into performance, helping you identify what drives results, reduce waste, and boost profitability.
    Dataflip’s Power BI dashboard templates give you the tools to make informed, confident, and profitable business decisions.

    Why Choose Dataflip for Power BI Dashboards

    At Dataflip, our mission is to make analytics simple, accessible, and impactful. We offer:

    • Pre-built Power BI templates for fast setup

    • Easily edit visuals, measures, and layouts.

    • Pre define KPIs for better storytelling

    • Secure and scalable dashboard solutions

    You don’t need to be a data expert  just plug in your sources and start uncovering insights immediately.

    FAQs on Power BI Dashboards

    1. What is a Power BI dashboard?
    A Power BI dashboard is an interactive visualization tool that brings your key business metrics, KPIs, and insights into one unified view.

    2. Who can use Power BI dashboards?
    Anyone from business owners to analysts can use Power BI dashboards to monitor performance and make informed decisions.

    3. Do I need technical skills to use Power BI?
    Not at all. With Dataflip’s ready-to-use templates, you can start analyzing your data immediately without any coding experience.

    4. Can Power BI handle large datasets?
    Yes, Power BI is designed to manage large amounts of data efficiently while maintaining speed and performance.

    5. How do Power BI dashboards improve business efficiency?
     They automate reporting, visualize performance, and offer real-time insights helping teams make faster and smarter decisions.

    💡 Ready to flip your data into business success?

    Explore Dataflip’s Power BI Dashboard Templates and start transforming your business today.

    About the Author

    Author

    Raheel Ahmed

    Blending technical expertise with design thinking to build efficient Power BI dashboards. Through my blogs, I aim to guide users in making the most of data visualization tools.